两种空气压缩机工作原理—螺杆式压缩机工作原理(图)
空气压缩机(简称为“空压机”或“压缩机”)是一种压缩空气、提高气体压力和输送气体的机器,也是将原动机供给机械能转化成气体压力能的一种转化装置,通常与压缩空气净化设备一起配套使用。空气压缩机按不同分类方法可分为多种类别,其中比较常见的有活塞式空气压缩机、螺杆式空气压缩机,它们的工作原理有所不同。
空气压缩机工作原理
一、活塞式空气压缩机工作原理:
活塞式空气压缩机由传动系统、压缩系统、冷却系统、润滑系统、调节系统及安全保护系统组成。活塞式空压机运行时在气缸内作往复运动的活塞向右移动时,活塞式空压机的气缸内活塞左腔的压力正常的情况下都是低于大气压力pa ,吸气阀开启,外界空气吸入缸内,活塞式空压机的这个工作的过程就称为压缩过程。当缸内压力高于输出空气管道内压力p后,排气阀打开,压缩空气送至输气管内,活塞式空压机的这个过程又称为排气过程。活塞的往复运动是由电动机带动的曲柄滑块机构形成的,曲柄的旋转运动转换为滑动——活塞的往复运动。
这种结构的压缩机在排气过程结束时总有剩余容积存在。在下一次吸气时,剩余容积内的压缩空气会膨胀,从而减少了吸人的空气量,降低了效率,增加了压缩功。且由于剩余容积的存在,当压缩比增大时,温度急剧升高。故当输出压力较高时,应采取分级压缩。分级压缩可降低排气温度,节省压缩功,提高容积效率,增加压缩气体排气量。

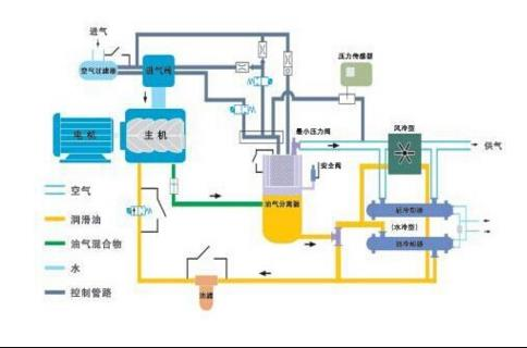
二、螺杆式空气压缩机工作原理:
螺杆式空气压缩机由螺杆机头、电动机、油气分离桶、冷却系统、空气调节系统、润滑系统、安全阀及控制系统等组成。螺杆式空气压缩机的工作过程分为吸气、密封及输送、压缩、排气四个过程。当螺杆在壳体内转动时,螺杆与壳体的齿沟相互啮合,空气由进气口吸入,同时也吸入机油,由于齿沟啮合面转动将吸入的油气密封并向排气口输送;在输送过程中齿沟啮合间隙逐渐变小,油气受到压缩;当齿沟啮合面旋转至壳体排气口时,较高压力的油气混合气体排出机体。
空气通过进气过滤器将大气中的灰尘或杂质滤除后,由进气控制阀进入压缩机主机,在压缩过程中与喷入的冷却润滑油混合,经压缩后的混合气体从压缩腔排入油气分离罐,此时压缩排出的含油气体通过碰撞、拦截、重力作用,绝大部份的油介质被分离下来,然后进入油气精分离器进行二次分离,得到含油量很少的压缩空气,当空气被压缩到规定的压力值时,小压力阀开启,排出压缩空气到冷却器进行冷却,后送入使用系统。

